从零到 Devnet:Solana Anchor Vault 个人金库开发全流程实操
从零到 Devnet:Solana Anchor Vault 个人金库开发全流程实操
在 Solana 开发中,如何安全地管理用户资金并实现账户隔离是每一位开发者必须跨过的门槛。本文将通过一个实战项目 anchor_vault,带你深入 Anchor 0.32.1 的开发世界。我们不仅会撸出一个支持存款、取款和销毁回收的 Lamport 金库,还会演示如何从本地环境一步步部署到全球测试网(Devnet),并完成专业的 IDL 版本归档。
本文详细介绍了基于 Anchor 框架开发 Solana 个人金库的完整实操流程。内容涵盖:利用 PDA(程序派生地址)实现资金安全隔离的核心 Rust 代码编写;自动化测试套件的模拟校验;Localnet 及 Devnet 的双环境部署技巧;以及 IDL 版本归档的规范化管理。本文是理解 Solana 账户模型与 DeFi 基础逻辑的实战参考手册。
实操
前提
solana --version
solana-cli 3.0.13 (src:90098d26; feat:3604001754, client:Agave)
anchor --version
anchor-cli 0.32.1
rustc --version
rustc 1.89.0 (29483883e 2025-08-04)
创建并初始化项目
anchor init blueshift_anchor_vault
yarn install v1.22.22
info No lockfile found.
[1/4] 🔍 Resolving packages...
warning mocha > glob@7.2.0: Glob versions prior to v9 are no longer supported
warning mocha > glob > inflight@1.0.6: This module is not supported, and leaks memory. Do not use it. Check out lru-cache if you want a good and tested way to coalesce async requests by a key value, which is much more comprehensive and powerful.
[2/4] 🚚 Fetching packages...
[3/4] 🔗 Linking dependencies...
[4/4] 🔨 Building fresh packages...
success Saved lockfile.
✨ Done in 85.43s.
Failed to install node modules
hint: Using 'master' as the name for the initial branch. This default branch name
hint: will change to "main" in Git 3.0. To configure the initial branch name
hint: to use in all of your new repositories, which will suppress this warning,
hint: call:
hint:
hint: git config --global init.defaultBranch <name>
hint:
hint: Names commonly chosen instead of 'master' are 'main', 'trunk' and
hint: 'development'. The just-created branch can be renamed via this command:
hint:
hint: git branch -m <name>
hint:
hint: Disable this message with "git config set advice.defaultBranchName false"
Initialized empty Git repository in /Users/qiaopengjun/Code/Solana/blueshift_anchor_vault/.git/
blueshift_anchor_vault initialized
切换到项目目录
cd blueshift_anchor_vault
查看项目目录结构
blueshift_anchor_vault on master [?] via 🦀 1.89.0
➜ tree . -L 6 -I "docs|target|test-ledger|node_modules|mochawesome-report"
.
├── Anchor.toml
├── Cargo.lock
├── Cargo.toml
├── Makefile
├── app
├── clients
├── cliff.toml
├── deny.toml
├── idls
│ ├── anchor_vault-2026-01-20-010240.json
│ └── blueshift_anchor_vault.so
├── migrations
│ └── deploy.ts
├── package.json
├── pnpm-lock.yaml
├── programs
│ ├── anchor_vault
│ │ ├── Cargo.toml
│ │ └── src
│ │ └── lib.rs
│ └── blueshift_anchor_vault
│ ├── Cargo.toml
│ └── src
│ └── lib.rs
├── rust-toolchain.toml
├── scripts
├── tests
│ ├── anchor_vault.ts
│ └── blueshift_anchor_vault.ts
└── tsconfig.json
12 directories, 19 files
实现程序
anchor_vault/src/lib.rs 文件
use anchor_lang::prelude::*;
declare_id!("hFnPxXhvNpkzeBG5cXsCjbsJVmzshnG5ok4W8ax9gd9");
#[program]
pub mod anchor_vault {
use anchor_lang::system_program::{transfer, Transfer};
use super::*;
pub fn deposit(ctx: Context<Deposit>, amount: u64) -> Result<()> {
// 1. 业务逻辑校验:确保金额大于 0
require_gt!(amount, 0, VaultError::InvalidAmount);
// 2. 执行转账
let cpi_program = ctx.accounts.system_program.to_account_info();
let cpi_accounts = Transfer {
from: ctx.accounts.signer.to_account_info(),
to: ctx.accounts.vault.to_account_info(),
};
transfer(CpiContext::new(cpi_program, cpi_accounts), amount)?;
msg!("Deposited {} lamports to vault.", amount);
Ok(())
}
pub fn withdraw(ctx: Context<Withdraw>, amount: u64) -> Result<()> {
// 1. 业务逻辑校验:检查余额是否足够
let vault_balance = ctx.accounts.vault.lamports();
require!(vault_balance >= amount, VaultError::InsufficientFunds);
// 2. 准备签名种子
let signer_key = ctx.accounts.signer.key();
let bump = ctx.bumps.vault;
let seeds = &[b"vault".as_ref(), signer_key.as_ref(), &[bump]];
let signer_seeds = &[&seeds[..]];
// 3. 执行转账
let cpi_program = ctx.accounts.system_program.to_account_info();
let cpi_accounts = Transfer {
from: ctx.accounts.vault.to_account_info(),
to: ctx.accounts.signer.to_account_info(),
};
transfer(
CpiContext::new_with_signer(cpi_program, cpi_accounts, signer_seeds),
amount,
)?;
msg!("Withdrew {} lamports from vault.", amount);
Ok(())
}
pub fn close(ctx: Context<Close>) -> Result<()> {
// 检查 vault 是否已经清空,只有空保险库才允许关闭 state 账户
require_eq!(ctx.accounts.vault.lamports(), 0, VaultError::VaultNotEmpty);
Ok(())
}
}
#[derive(Accounts)]
pub struct Deposit<'info> {
#[account(mut)]
pub signer: Signer<'info>,
#[account(
init_if_needed,
payer = signer,
space = 8 + VaultState::INIT_SPACE,
seeds = [b"state", signer.key().as_ref()],
bump
)]
/// 校验点:确保这个 State 账户归属于当前签名者
pub state: Account<'info, VaultState>,
#[account(
mut,
seeds = [b"vault", signer.key().as_ref()],
bump
)]
/// 校验点:Anchor 会自动校验生成的 PDA 是否匹配 seeds
pub vault: SystemAccount<'info>,
pub system_program: Program<'info, System>,
}
#[derive(Accounts)]
pub struct Withdraw<'info> {
#[account(mut)]
pub signer: Signer<'info>,
#[account(
mut,
// 校验点:必须是之前初始化过的 state 账户
seeds = [b"state", signer.key().as_ref()],
bump,
)]
pub state: Account<'info, VaultState>,
#[account(
mut,
seeds = [b"vault", signer.key().as_ref()],
bump,
)]
pub vault: SystemAccount<'info>,
pub system_program: Program<'info, System>,
}
#[derive(Accounts)]
pub struct Close<'info> {
#[account(mut)]
pub signer: Signer<'info>,
#[account(
mut,
seeds = [b"state", signer.key().as_ref()],
bump,
close = signer
)]
pub state: Account<'info, VaultState>,
#[account(
mut,
seeds = [b"vault", signer.key().as_ref()],
bump
)]
pub vault: SystemAccount<'info>,
pub system_program: Program<'info, System>,
}
#[account]
#[derive(InitSpace)]
pub struct VaultState {}
#[error_code]
pub enum VaultError {
#[msg("Deposit amount must be greater than 0.")]
InvalidAmount,
#[msg("Insufficient funds in the vault.")]
InsufficientFunds,
#[msg("Vault is not empty.")]
VaultNotEmpty,
}
这段代码是一个基于 Anchor 框架 实现的 个人保险库(Vault)程序,它利用 PDA(程序派生地址) 技术为每个签名者派生出独有的资金池(Vault)和状态记录账户(State),允许用户安全地存入 SOL、在经过余额校验后通过程序签名(PDA Signing)取回资金,并支持在资金清空后通过销毁状态账户来回收租金,从而实现了用户资金在链上的安全隔离与生命周期管理。
代码核心逻辑拆解
- Deposit(存款):通过
init_if_needed自动为新用户初始化状态空间,并将 SOL 从用户钱包转入程序控制的 PDA 账户。 - Withdraw(取款):这是最关键的部分,程序利用
seeds和bump生成签名,证明程序拥有该 PDA 的控制权,从而将资金转回给用户。 - Close(销毁):通过
close = signer约束,在确认资金已清空后抹除数据账户,并将存储该账户所需的 租金(Rent) 退还给用户钱包。
编译构建
blueshift_anchor_vault on master [?] via 🦀 1.89.0
➜ make build
Formatting Rust code...
Building program 'anchor_vault'...
Finished `release` profile [optimized] target(s) in 0.28s
Finished `test` profile [unoptimized + debuginfo] target(s) in 0.29s
Running unittests src/lib.rs (/Users/qiaopengjun/Code/Solana/blueshift_anchor_vault/target/debug/deps/anchor_vault-ac7b216444bde95b)
测试
实现测试
import * as anchor from "@coral-xyz/anchor"
import { Program } from "@coral-xyz/anchor"
import { AnchorVault } from "../target/types/anchor_vault" // 确保名称匹配
import { expect } from "chai"
describe("anchor-vault-tests", () => {
// 配置 Provider
const provider = anchor.AnchorProvider.env()
anchor.setProvider(provider)
const program = anchor.workspace.AnchorVault as Program<AnchorVault>
const signer = provider.wallet as anchor.Wallet
// 派生 PDA 地址
const [statePda] = anchor.web3.PublicKey.findProgramAddressSync(
[Buffer.from("state"), signer.publicKey.toBuffer()],
program.programId
)
const [vaultPda] = anchor.web3.PublicKey.findProgramAddressSync(
[Buffer.from("vault"), signer.publicKey.toBuffer()],
program.programId
)
const oneSol = new anchor.BN(anchor.web3.LAMPORTS_PER_SOL)
it("1. 成功存款 (Initial Deposit)", async () => {
try {
await program.methods
.deposit(oneSol)
.accounts({
signer: signer.publicKey,
})
.rpc()
const vaultBalance = await provider.connection.getBalance(vaultPda)
expect(vaultBalance).to.equal(oneSol.toNumber())
} catch (err) {
console.error("Deposit error:", err)
throw err
}
})
it("2. 追加存款 (Top-up)", async () => {
const topUpAmount = new anchor.BN(0.5 * anchor.web3.LAMPORTS_PER_SOL)
await program.methods
.deposit(topUpAmount)
.accounts({ signer: signer.publicKey })
.rpc()
const vaultBalance = await provider.connection.getBalance(vaultPda)
expect(vaultBalance).to.equal(oneSol.add(topUpAmount).toNumber())
})
it("3. 提取部分资金 (Withdraw Partial)", async () => {
const withdrawAmount = new anchor.BN(0.8 * anchor.web3.LAMPORTS_PER_SOL)
await program.methods
.withdraw(withdrawAmount)
.accounts({ signer: signer.publicKey })
.rpc()
const vaultBalance = await provider.connection.getBalance(vaultPda)
// 1.5 - 0.8 = 0.7 SOL
expect(vaultBalance).to.equal(0.7 * anchor.web3.LAMPORTS_PER_SOL)
})
it("4. 尝试超额提款 (Should Fail)", async () => {
const excessiveAmount = new anchor.BN(10 * anchor.web3.LAMPORTS_PER_SOL)
try {
await program.methods
.withdraw(excessiveAmount)
.accounts({ signer: signer.publicKey })
.rpc()
expect.fail("应该报错:余额不足")
} catch (err: any) {
// 检查错误码是否符合合约定义的 InsufficientFunds
expect(err.error.errorCode.code).to.equal("InsufficientFunds")
}
})
it("5. 尝试在有余额时关闭金库 (Should Fail)", async () => {
try {
await program.methods
.close()
.accounts({ signer: signer.publicKey })
.rpc()
expect.fail("应该报错:金库不为空")
} catch (err: any) {
expect(err.error.errorCode.code).to.equal("VaultNotEmpty")
}
})
it("6. 清空资金并关闭金库 (Final Cleanup)", async () => {
// 1. 获取当前剩余所有余额并取出
const currentBalance = await provider.connection.getBalance(vaultPda)
await program.methods
.withdraw(new anchor.BN(currentBalance))
.accounts({ signer: signer.publicKey })
.rpc()
// 2. 调用 close 销毁 state 账户
const tx = await program.methods
.close()
.accounts({ signer: signer.publicKey })
.rpc()
// 3. 验证 state 账户已被销毁 (AccountInfo 为 null)
const stateInfo = await provider.connection.getAccountInfo(statePda)
expect(stateInfo).to.be.null
console.log("Vault closed and rent reclaimed. Signature:", tx)
})
})
这段测试代码利用 Anchor 框架 完整模拟了用户与保险库合约交互的生命周期:它首先通过 PDA 派生技术(findProgramAddressSync)预先计算出与签名者绑定的状态账户(State)和资金账户(Vault)地址,随后通过一系列自动化测试用例验证了从初始存款、追加资金到部分提款的账目准确性,并深入测试了合约的 边界防御能力(通过 try-catch 拦截并校验如“余额不足”或“金库未空”等自定义错误码),最终通过全额提取并执行 close 指令,证实了程序能正确销毁账户并回收租金,从而在本地开发环境下闭环验证了合约逻辑的安全性与鲁棒性。
测试流程要点速览
- 环境初始化:连接本地集群并获取当前钱包(Signer)信息。
- PDA 推导:确保测试脚本计算出的地址与 Rust 合约内
seeds推导的地址完全一致。 - 功能验证:利用
BN库处理 Solana 的高精度大数(Lamports)运算。 - 异常捕获:这是测试中最关键的一环,确保当用户尝试违规操作时,合约能抛出正确的
VaultError。 - 资源清理:验证
AccountInfo是否为null,确保链上空间没有被浪费。
执行测试
# test: build ## 🧪 Run tests against the local validator.
# @echo "Running tests on localnet..."
# # Anchor test automatically starts the local validator if not running.
# @anchor test
blueshift_anchor_vault on master [?] via 🦀 1.89.0
➜ make test
Formatting Rust code...
Building program 'anchor_vault'...
Finished `release` profile [optimized] target(s) in 0.30s
Finished `test` profile [unoptimized + debuginfo] target(s) in 0.32s
Running unittests src/lib.rs (/Users/qiaopengjun/Code/Solana/blueshift_anchor_vault/target/debug/deps/anchor_vault-ac7b216444bde95b)
Running tests on localnet...
# Anchor test automatically starts the local validator if not running.
Finished `release` profile [optimized] target(s) in 0.10s
Finished `test` profile [unoptimized + debuginfo] target(s) in 0.08s
Running unittests src/lib.rs (/Users/qiaopengjun/Code/Solana/blueshift_anchor_vault/target/debug/deps/blueshift_anchor_vault-177456ff2157bf2b)
Finished `release` profile [optimized] target(s) in 0.08s
Finished `test` profile [unoptimized + debuginfo] target(s) in 0.08s
Running unittests src/lib.rs (/Users/qiaopengjun/Code/Solana/blueshift_anchor_vault/target/debug/deps/anchor_vault-ac7b216444bde95b)
Found a 'test' script in the Anchor.toml. Running it as a test suite!
Running test suite: "/Users/qiaopengjun/Code/Solana/blueshift_anchor_vault/Anchor.toml"
(node:68509) [MODULE_TYPELESS_PACKAGE_JSON] Warning: Module type of file:///Users/qiaopengjun/Code/Solana/blueshift_anchor_vault/tests/anchor_vault.ts is not specified and it doesn't parse as CommonJS.
Reparsing as ES module because module syntax was detected. This incurs a performance overhead.
To eliminate this warning, add "type": "module" to /Users/qiaopengjun/Code/Solana/blueshift_anchor_vault/package.json.
(Use `node --trace-warnings ...` to show where the warning was created)
anchor-vault-tests
✔ 1. 成功存款 (Initial Deposit) (350ms)
✔ 2. 追加存款 (Top-up) (467ms)
✔ 3. 提取部分资金 (Withdraw Partial) (466ms)
✔ 4. 尝试超额提款 (Should Fail)
✔ 5. 尝试在有余额时关闭金库 (Should Fail)
Vault closed and rent reclaimed. Signature: 621N1PgFXovn19hG5QzEhYDSsJmZ2A3zykgfvfuceZpoYNBn1Y9NQQA1KmKT1DH8VcV9cecT4U3M65D9NWuJS9Mf
✔ 6. 清空资金并关闭金库 (Final Cleanup) (906ms)
blueshift_anchor_vault
Deposit transaction signature: 3zf8DaGQgN5yYXLH46cHtM5gRFAkWS1fwiHjs5E3xjDGWChHgtWtaKF1bWQocnd11prigYZtZnfpT135472ATVkZ
✔ Deposit: Successfully deposits to empty vault (922ms)
✔ Deposit: Fails when vault already has funds (950ms)
✔ Deposit: Fails when amount is too small (462ms)
Withdraw transaction signature: konZC1Vsz8o4LiVX3n3soErgimeb48BbyecTcKUtZQpKYcfdcMeDiqYUH6V1xYsZkuNPpp4vpT3H5fSBDFPFtod
✔ Withdraw: Successfully withdraws all funds from vault (1389ms)
✔ Withdraw: Fails when vault is empty (471ms)
11 passing (6s)
[mochawesome] Report JSON saved to /Users/qiaopengjun/Code/Solana/blueshift_anchor_vault/mochawesome-report/mochawesome.json
[mochawesome] Report HTML saved to /Users/qiaopengjun/Code/Solana/blueshift_anchor_vault/mochawesome-report/mochawesome.html
这段执行结果标志着 anchor_vault 程序在本地仿真环境(Localnet)下的全生命周期验证圆满成功:Anchor 首先自动化地完成了 Rust 合约的编译与本地验证节点的启动,随后通过执行 TypeScript 测试套件,逐一验证了从初始存款、追加资金到部分提款的正向业务逻辑,并成功触发并拦截了预设的“超额提款”与“非空销毁”等异常安全边界。最后一条 “Vault closed and rent reclaimed” 日志配合成功的交易签名,确证了程序不仅能精准处理 Lamports 账目,还能在任务完成后通过销毁 PDA 账户正确回收链上租金,证明了合约在功能完整性与资源管理上均已达到了开发预期的稳定状态。
部署程序
本地部署
启动本地节点
blueshift_anchor_vault on master [?] via 🦀 1.89.0
➜ make start-localnet
Starting local Solana validator...
Ledger location: test-ledger
Log: test-ledger/validator.log
⠒ Initializing... Waiting for fees to stabilize 1...
⠄ Initializing... Waiting for fees to stabilize 2...
Identity: 83K2hz1xoegHFWpdtnwqypsdM3d7YyEbRWwVx9pqVAcR
Genesis Hash: EpxJDeyh6UYF9UHQcnWVeqWs1BFQjbCeFYcKX4SYcVCD
Version: 3.0.13
Shred Version: 281
Gossip Address: 127.0.0.1:8000
TPU Address: 127.0.0.1:8003
JSON RPC URL: http://127.0.0.1:8899
WebSocket PubSub URL: ws://127.0.0.1:8900
⠠ 00:01:20 | Processed Slot: 171 | Confirmed Slot: 171 | Finalized Slot: 140 | Full Snapshot Slot: 100 | Incremental Snapshot Slot: - | Transactions: 403 | ◎499.999859855
执行本地部署
➜ make deploy CLUSTER=localnet
Formatting Rust code...
Building program 'anchor_vault'...
Finished `release` profile [optimized] target(s) in 0.28s
Finished `test` profile [unoptimized + debuginfo] target(s) in 0.31s
Running unittests src/lib.rs (/Users/qiaopengjun/Code/Solana/blueshift_anchor_vault/target/debug/deps/anchor_vault-ac7b216444bde95b)
Deploying to cluster: localnet...
Deploying cluster: http://localhost:8899
Upgrade authority: /Users/qiaopengjun/.config/solana/id.json
Deploying program "anchor_vault"...
Program path: /Users/qiaopengjun/Code/Solana/blueshift_anchor_vault/target/deploy/anchor_vault.so...
Program Id: hFnPxXhvNpkzeBG5cXsCjbsJVmzshnG5ok4W8ax9gd9
Signature: 3L7g1JcR9VBHh8Wsxz9kCdn5WoiGAGuBvTAtSwYaiRx1bjcmycUmayn1TfVuBsH14vQBsQSQ2yR59YRU3PBcc4my
Waiting for program hFnPxXhvNpkzeBG5cXsCjbsJVmzshnG5ok4W8ax9gd9 to be confirmed...
Program confirmed on-chain
Idl data length: 722 bytes
Step 0/722
Step 600/722
Idl account created: DiMDpkbSa11tjvH4tHg4JcSXTMPJDPt17SfBLre1zrNf
Deploy success
这段部署结果标志着 anchor_vault 程序已正式成功发布到本地开发环境(Localnet):在通过 Rust 代码的自动化编译与单元测试后,部署工具将程序二进制文件(.so)上传至本地验证节点并获得了链上确认,同时自动为该程序 ID(hFnPx...)创建了配套的 IDL 账户,这不仅确立了程序在本地链上的合法身份,还为后续前端调用或脚本交互提供了标准化的接口描述文件,意味着你的合约现在已处于“在线”状态,随时可以接收真实的指令请求。
部署关键指标
| 项目 | 详情 |
|---|---|
| 部署环境 | Localnet (http://localhost:8899) |
| 程序 ID | hFnPxXhvNpkzeBG5cXsCjbsJVmzshnG5ok4W8ax9gd9 |
| IDL 地址 | DiMDpkbSa11tjvH4tHg4JcSXTMPJDPt17SfBLre1zrNf |
| 升级权限 | 当前本地钱包 (id.json) |
开发网Devnet 部署
blueshift_anchor_vault on master [?] via 🦀 1.89.0 took 9.4s
➜ make deploy CLUSTER=devnet
Formatting Rust code...
Building program 'anchor_vault'...
Finished `release` profile [optimized] target(s) in 0.28s
Finished `test` profile [unoptimized + debuginfo] target(s) in 0.32s
Running unittests src/lib.rs (/Users/qiaopengjun/Code/Solana/blueshift_anchor_vault/target/debug/deps/anchor_vault-ac7b216444bde95b)
Deploying to cluster: devnet...
Deploying cluster: https://devnet.helius-rpc.com/?api-key=5f3eaea5-07fc-461f-b5f3-caaa53f34e8c
Upgrade authority: /Users/qiaopengjun/.config/solana/id.json
Deploying program "anchor_vault"...
Program path: /Users/qiaopengjun/Code/Solana/blueshift_anchor_vault/target/deploy/anchor_vault.so...
Program Id: hFnPxXhvNpkzeBG5cXsCjbsJVmzshnG5ok4W8ax9gd9
Signature: 4QUvNBCKynPB3LfGLf3erYRyLLiKTC7Sgx7Uw8UPcURoECzAhYxxEjEiS9rWBVcdirfWimMDkuntDbXe2WVmr4Dy
Waiting for program hFnPxXhvNpkzeBG5cXsCjbsJVmzshnG5ok4W8ax9gd9 to be confirmed...
Program confirmed on-chain
Idl data length: 722 bytes
Step 0/722
Step 600/722
Idl account created: DiMDpkbSa11tjvH4tHg4JcSXTMPJDPt17SfBLre1zrNf
Deploy success
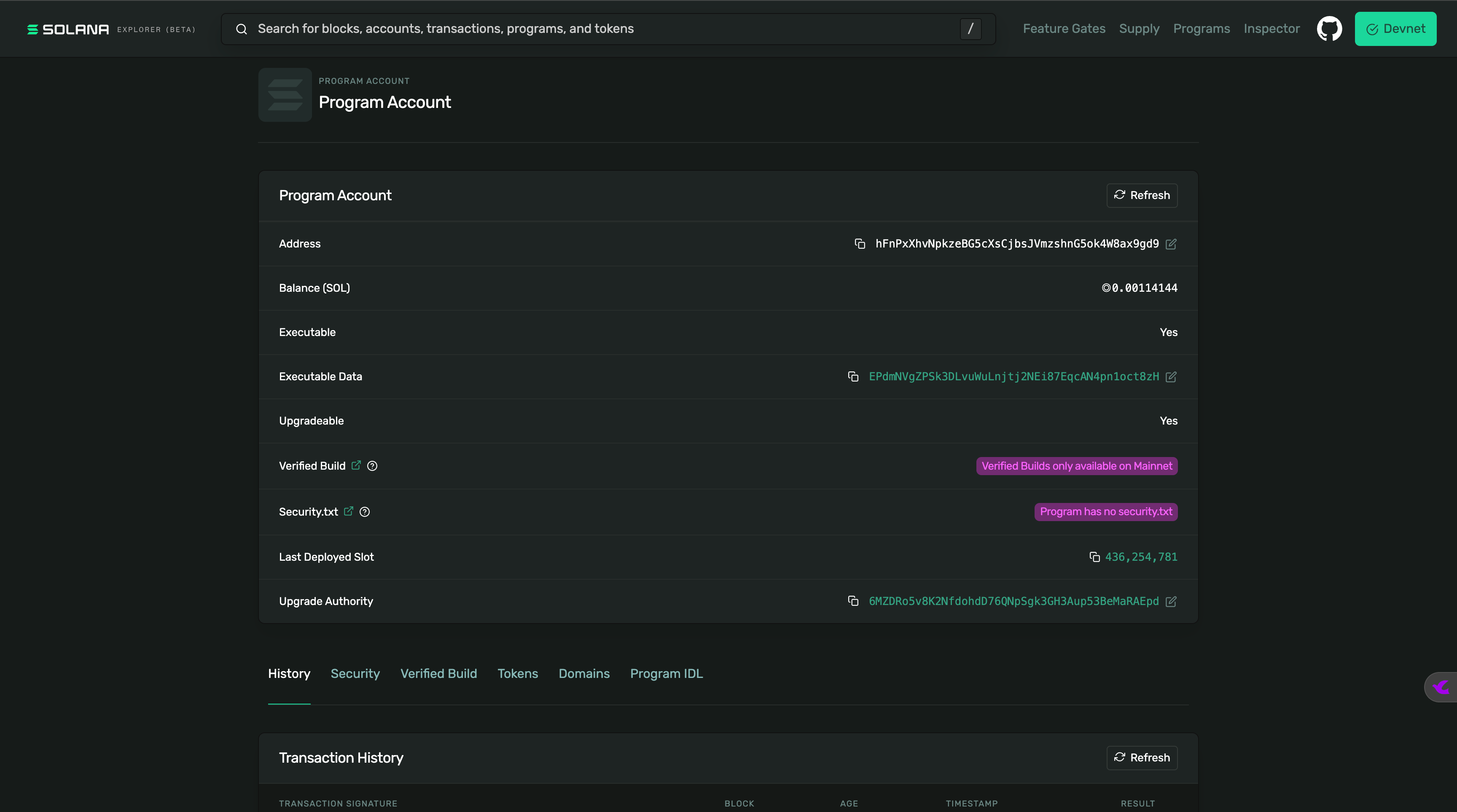
这段部署结果标志着 anchor_vault 程序已正式跨越本地仿真阶段,成功发布到了 Solana 的全球开发网(Devnet)环境:通过 Helius 提供的 RPC 节点,程序二进制文件被安全地持久化到了链上地址 hFnPx...,并伴随交易签名 4QUv... 获得了网络确认;同时,合约的 IDL 接口定义账户(DiMD...)也已同步创建完成,这意味着你的保险库程序现在已具备“准生产环境”的运行能力,全球任何开发者都可以通过 Devnet 浏览器实时查看并与其进行交互测试。
Solscan程序地址:https://solscan.io/account/hFnPxXhvNpkzeBG5cXsCjbsJVmzshnG5ok4W8ax9gd9?cluster=devnet

Explorer 程序地址:https://explorer.solana.com/address/hFnPxXhvNpkzeBG5cXsCjbsJVmzshnG5ok4W8ax9gd9?cluster=devnet

归档 IDL
blueshift_anchor_vault on master [?] via 🦀 1.89.0 took 19.8s
➜ make archive-idl
Formatting Rust code...
Building program 'anchor_vault'...
Finished `release` profile [optimized] target(s) in 0.27s
Finished `test` profile [unoptimized + debuginfo] target(s) in 0.27s
Running unittests src/lib.rs (/Users/qiaopengjun/Code/Solana/blueshift_anchor_vault/target/debug/deps/anchor_vault-ac7b216444bde95b)
Archiving current IDL...
IDL successfully archived to idls/anchor_vault-2026-01-20-010240.json
这段执行结果标志着你为程序接口完成了一次版本控制快照(IDL 归档):在通过 Rust 代码的常规编译与校验后,自动化脚本提取了当前 anchor_vault 程序的 IDL(接口定义语言) 文件,并将其以“程序名+精确时间戳”的格式(anchor_vault-2026-01-20-010240.json)备份到了 idls/ 目录下,这一操作确保了即使未来合约代码发生变更,你依然保留着该特定版本的接口定义,对于长期维护、追踪合约版本演进以及确保前端调用的一致性具有重要的审计价值。
归档 IDL 的核心意义
- 防止接口丢失:IDL 是前端与链上程序通信的“字典”,将其归档可以避免因本地
target文件夹被清理而丢失关键接口信息。 - 版本回溯:如果新部署的版本出现了问题,你可以通过归档文件快速对比新旧接口(Instructions/Accounts)的差异。
- 多环境同步:方便你记录哪些接口版本被部署到了 Devnet,哪些还在本地测试。
总结
通过这个简单的 anchor_vault 项目,我们不仅跑通了合约开发的“黄金路径”,更深入理解了 Solana 开发中最为核心的 PDA(程序派生地址) 逻辑。
- 安全性:通过 Seed 校验确保了“我的钱只有我能动”。
- 经济性:通过
close指令实现了租金(Rent)的完美回收。 - 工程化:通过 IDL 归档和多环境部署,演示了生产级项目的管理规范。
掌握了个人金库的逻辑,你就已经拿到了构建复杂 DeFi 应用(如借贷协议、流动性池)的入场券。Solana 的开发旅程,才刚刚开始。
参考
- https://github.com/gillsdk/gill
- https://www.gillsdk.com/
- https://soldev.cn/
- https://www.solanakit.com/
- https://explorer.solana.com/address/hFnPxXhvNpkzeBG5cXsCjbsJVmzshnG5ok4W8ax9gd9?cluster=devnet
- https://solana.fm/address/hFnPxXhvNpkzeBG5cXsCjbsJVmzshnG5ok4W8ax9gd9?cluster=devnet-solana
- https://beta.solpg.io/
- https://github.com/qiaopengjun5162/anchor_vault